SubQuery Indexer Toolkit
Launch, monitor, and protect SubQuery indexers with automation scripts, SSL provisioning, dashboards, and guided best practices.
Built for indexer teams
The toolkit removes grindy onboarding tasks: SSL certs, secure access, monitoring stack wiring, and reward tracking.
Use it to standardize environments across validators or to onboard new operators without bespoke documentation.

Features
Everything needed for production indexers
Rapid & secure deployment
Bootstrap SubQuery indexers in minutes with opinionated scripts, hardened configs, and production-ready defaults.
Automated SSL lifecycle
Traefik and ACME automation issue and renew certificates automatically so public endpoints stay compliant.
Hardened access options
WireGuard VPN, HTTP auth, and IP allowlists keep nodes locked down without sacrificing operability.
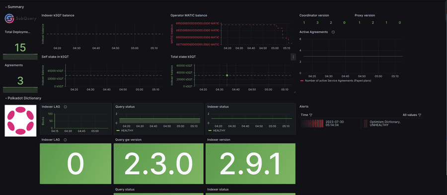
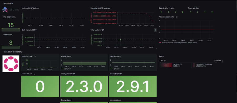
Comprehensive monitoring
Prebuilt dashboards and Prometheus exporters surface project health, block lag, and reward metrics in one place.
Reward & performance insights
Statistical reports estimate earnings over any period, helping operators catch underperforming projects quickly.
Why teams adopt the toolkit
The toolkit eliminates repeatable toil, keeps infrastructure secure by default, and gives operators visibility into rewards and incidents.
It scales from single-node hobbyists to multi-region validator organizations by providing the same workflows everywhere.