Transform Your Web3 Development with Query Inspector: Real-Time RPC Data Streaming and Debugging
In the rapidly evolving world of Web3, staying ahead demands tools that offer not just functionality but efficiency and security. Meet Query Inspector, a revolutionary product designed for developers, node runners, and audit services who are looking to elevate their debugging and testing capabilities.
Unlock Real-Time Data Streaming Without Installation Hassles
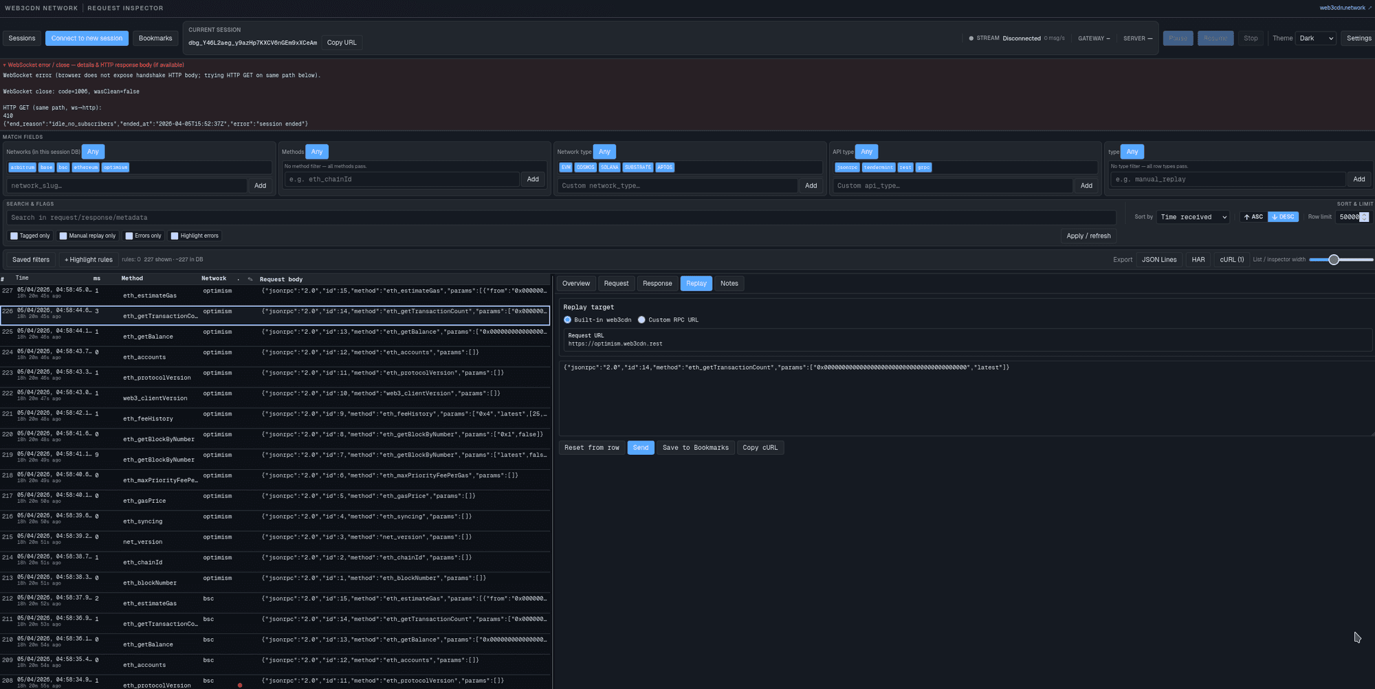
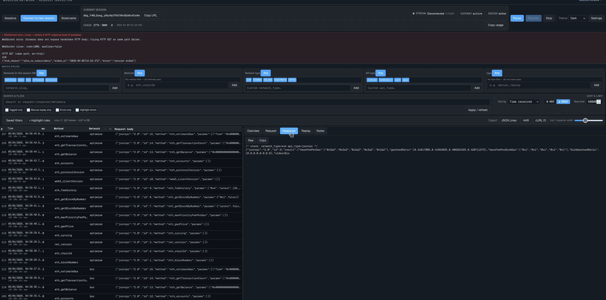
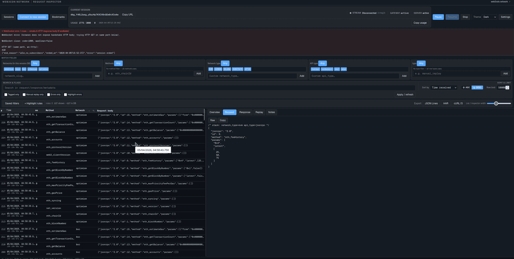
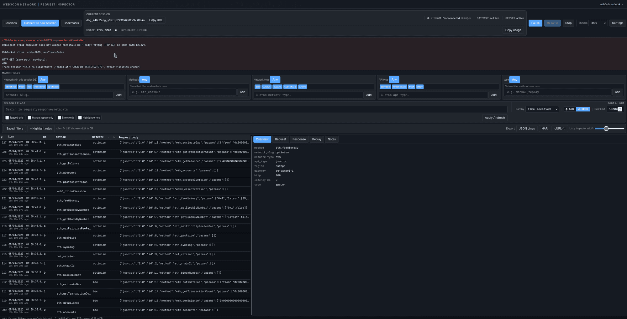
Query Inspector allows you to access a direct stream of data flowing to and from your RPC (Remote Procedure Call) without the need for any additional software installation on your server. This means you can maintain data integrity and security while leveraging a standard RPC node. It's a game-changer for those developing indexers, wallets, or marketplaces, enabling real-time debugging of incoming and outgoing data.
Seamless Integration with Streamlined Functionality
With Query Inspector, you can:
- Modify and test requests in real-time, enhancing your development process.
- Enable streaming tracing for any selected API key, with all associated requests displayed in an intuitive interface.
- Create comprehensive reports and export data in HAR format for further analysis or sharing.
This level of integration and control transforms Query Inspector into a web debugging proxy that requires no server installation. You can maintain complete oversight of your application's operations without compromising on performance or security.
Why Choose Query Inspector?
In the competitive landscape of Web3 development, having a robust tool like Query Inspector can be the difference between good and great. It not only simplifies your debugging process but also enhances your overall development efficiency. The ability to test and modify requests on-the-fly ensures that your applications run smoothly and securely, providing a superior user experience.
Conclusion
Whether you're a developer, node runner, or involved in audit services, Query Inspector offers the tools you need to innovate and excel in the Web3 space. By providing a secure, installation-free platform for real-time data streaming and debugging, it empowers you to focus on what truly matters: building cutting-edge applications that push the boundaries of what's possible in the decentralized world.
Embrace the future of Web3 development with Query Inspector and transform the way you interact with RPC data today.






